🌐

Pingman

您全新的必备网络工具,适用于 iPhone、iPad 和 Mac

在 App Store 下载
100%
原生开发
SwiftUI
现代框架
22+
语言支持
Mac
Mac
iPad
iPad
iPhone
iPhone

功能特色

专业网络诊断工具,触手可及

📡

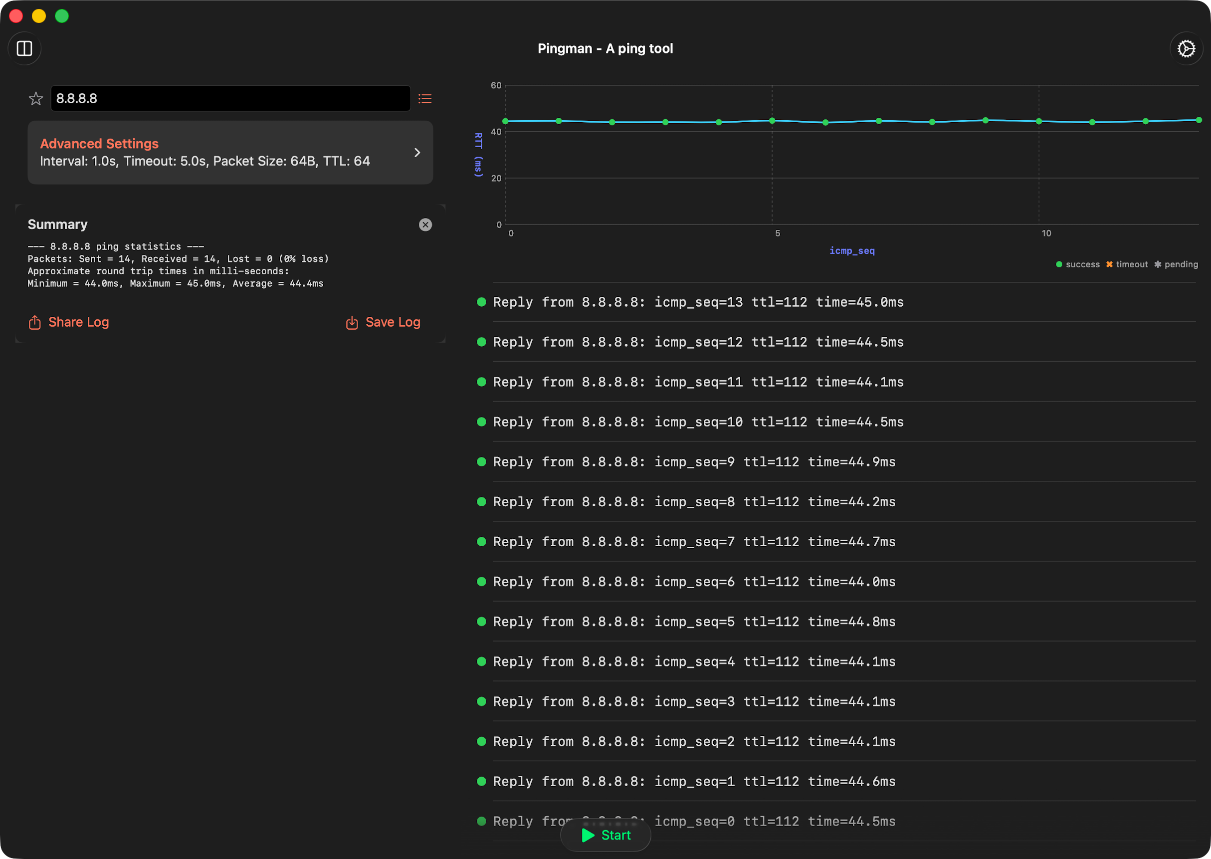
轻松的 Ping 测试

使用默认设置进行基本 ping 测试,快速检查网络。

📊

清晰的 Ping 摘要

在每次 ping 测试结束时接收简明摘要,突出显示关键统计信息。

📋

有组织的目标列表

使用预设选项、历史记录和书签功能轻松管理目标。

🔔

智能通知

当 ping 失败和服务恢复时获取即时警报。

Pro 功能

解锁更多高级功能,获得更强大的网络分析能力

  • 高级 Ping 控制:解锁额外参数,为特定网络分析需求微调 ping 测试。
  • 无缝日志管理:分享和保存详细的 ping 日志,用于文档记录、分析或故障排除。
  • 数据导出和导入:在设备之间备份和恢复书签、历史记录和日志。

立即开始使用

免费下载,立即体验专业的网络诊断功能

在 App Store 下载

关于 Pingman

Pingman 完全使用 Swift 和 SwiftUI 构建,提供时尚直观的方式来检查网络和互联网上主机的可达性。无论您是网络专业人员、开发人员,还是只是对网络连接感到好奇,Pingman 都能为您提供所需的工具。

订阅信息

订阅费用将在确认购买后从您的 iTunes 账户扣除。订阅将自动续订,除非在当前订阅期结束前至少 24 小时关闭自动续订。